Instagram運用を成功に導くための各種インサイト情報機能とAi Social(アイソーシャル)の活用事例

Instagram運用を成功に導くための各種インサイト情報機能とAi Socialの活用事例

Instagram運用において、フォロワーの動向や投稿パフォーマンスを把握することは、戦略を最適化するために非常に重要です。Ai Social(アイソーシャル)が提供する「インサイト情報機能」は、投稿の効果やフォロワーの行動パターンを具体的な数字で可視化し、データに基づいた運用改善を可能にします。本記事では、具体的な数字や事例を踏まえ、これらの機能を活用する方法を紹介します。

 

1. フォロワーの行動分析

Ai Socialのインサイト機能では、フォロワーの活動時間帯やエンゲージメントの傾向を詳細に分析できます。例えば、ある中小企業がこの機能を利用した際、フォロワーのピーク活動時間が「午後8時〜10時」であることを発見。この時間に投稿することで、エンゲージメント率が通常の3倍に跳ね上がりました。

  • エンゲージメント率:投稿ごとの平均エンゲージメント率が5.2%から15.6%に上昇
  • フォロワーの増加率:1ヶ月でフォロワーが12%増加

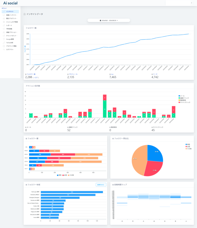
Ai Socialインサート画面

 

このように、フォロワーの行動データを分析し、最適な投稿タイミングを見つけることで、効果的なInstagram運用が可能となります。

 

2. 投稿ごとのパフォーマンスデータ

各投稿のパフォーマンスを細かく分析することで、どのコンテンツが最も効果的かを把握できます。
例えば、あるアパレルブランドは、Ai Socialを使って自社の投稿パフォーマンスを分析し、「フィードとリールの組み合わせがエンゲージメントを最も高める」ことを発見しました。

  • リール投稿のエンゲージメント率:フィード投稿の1.8倍
  • 高パフォーマンスの投稿頻度:週3回の投稿が最も効果的

投稿ごとのインサートデータ

これらのデータに基づき、ブランドは動画を積極的に活用することで、月間の総エンゲージメントが20%向上しました。

 

3. ハッシュタグ分析機能

Ai Socialのハッシュタグ分析機能では、どのハッシュタグが最も効果的かをデータで確認でき、リーチを最大化するための戦略を立てることができます。
どのハッシュタグが有効なのかは、アカウント毎に違います。
ある30~40代向け美容系インフルエンサーは、競合のハッシュタグ使用パターンを分析した結果、自身の投稿に新しいハッシュタグを取り入れ、リーチ数を大幅に伸ばしました。

  • 新規リーチ数:新しいハッシュタグ(一例) #おうち美容 #アラフォー美容 を活用した投稿で30,000件のリーチを獲得(通常の2倍)
  • フォロワー増加率:2週間で8%のフォロワー増加

以上ように、効果的なハッシュタグを見つけ、投稿に取り入れることで、フォロワー獲得とエンゲージメント率の向上が見込めます。

 

4. 競合分析による戦略改善

競合分析機能を活用することで、競合他社の成功事例を参考に自社の運用を最適化できます。例えば、あるEコマース企業が競合のデータを分析し、競合の投稿に最適な時間帯やハッシュタグを特定。その結果、自社のエンゲージメント率が競合を上回る結果を得ました。

  • エンゲージメント率:競合の投稿を基に改善した結果、エンゲージメント率が5.5%から9.0%に上昇
  • 投稿あたりの反応数:通常の投稿の1.5倍の反応を獲得

このように、競合分析を駆使して得たデータを活用することで、自社のInstagram運用を効果的に強化できます。

5. Ai Social(アイソーシャル)を活用した成功事例

Ai Socialのインサイト機能を活用した成功事例も多数あります。例えば、ある飲食業界の企業では、フォロワーの行動データを基に投稿時間やコンテンツを最適化した結果、フォロワー数が25%増加し、月間売上が10%**向上しました。

  • エンゲージメント率向上:1ヶ月間で3.5倍に増加
  • 売上向上:月間売上が前年比15%増加

6. インサイト情報を活用して運用を最適化

Ai Socialのインサイト情報機能は、Instagram運用のすべての局面で役立ちます。フォロワーの行動データ、投稿パフォーマンス、ハッシュタグの効果など、あらゆるデータをリアルタイムで取得し、データに基づいた戦略を立てることが可能です。無料トライアルを活用して、Ai Socialの強力なインサイト機能をぜひ体験してみてください。

 

終わりに

Instagram運用を成功させるためには、データに基づいた戦略が不可欠です。Ai Socialのインサイト機能を使うことで、フォロワーの行動や投稿のパフォーマンスをリアルタイムで把握し、効率的な運用改善が可能となります。データを活用し、次のステップへInstagram運用を進化させましょう。